
Insurance Dashboard
Design system development for an insurance company’s dashboard
Insurance Dashboard
Design system development for an insurance company’s dashboard
Insurance Dashboard
Design system development for an insurance company’s dashboard
Introduction
I developed a scalable design system for an insurance company’s internal dashboard. The goal was to create a cohesive visual language and a consistent set of UI components that could support complex data interactions while ensuring usability and clarity across the product.
Introduction
I developed a scalable design system for an insurance company’s internal dashboard. The goal was to create a cohesive visual language and a consistent set of UI components that could support complex data interactions while ensuring usability and clarity across the product.
Introduction
I developed a scalable design system for an insurance company’s internal dashboard. The goal was to create a cohesive visual language and a consistent set of UI components that could support complex data interactions while ensuring usability and clarity across the product.




Design Strategy
The design strategy focused on creating a modular and flexible system that could easily accommodate updates, new features, and various use cases. I prioritized accessibility, responsiveness, and visual hierarchy to guide users through complex insurance data with ease. My approach ensured that every element served a clear purpose and aligned with the brand’s tone and visual ident
Design Strategy
The design strategy focused on creating a modular and flexible system that could easily accommodate updates, new features, and various use cases. I prioritized accessibility, responsiveness, and visual hierarchy to guide users through complex insurance data with ease. My approach ensured that every element served a clear purpose and aligned with the brand’s tone and visual ident
Design Strategy
The design strategy focused on creating a modular and flexible system that could easily accommodate updates, new features, and various use cases. I prioritized accessibility, responsiveness, and visual hierarchy to guide users through complex insurance data with ease. My approach ensured that every element served a clear purpose and aligned with the brand’s tone and visual ident
System Architecture
The system included a comprehensive set of styles and components: typography scales, color palettes (including semantic and status colors), icon library, buttons, dropdowns, chips, inputs, breadcrumbs, calendar, and side navigation.
Using Figma components and variables, I built a well-structured, reusable system that supported fast iterations and ensured consistency across screens. Components were designed to be responsive and flexible, allowing for future scalability and team collaboration.
System Architecture
The system included a comprehensive set of styles and components: typography scales, color palettes (including semantic and status colors), icon library, buttons, dropdowns, chips, inputs, breadcrumbs, calendar, and side navigation.
Using Figma components and variables, I built a well-structured, reusable system that supported fast iterations and ensured consistency across screens. Components were designed to be responsive and flexible, allowing for future scalability and team collaboration.
System Architecture
The system included a comprehensive set of styles and components: typography scales, color palettes (including semantic and status colors), icon library, buttons, dropdowns, chips, inputs, breadcrumbs, calendar, and side navigation.
Using Figma components and variables, I built a well-structured, reusable system that supported fast iterations and ensured consistency across screens. Components were designed to be responsive and flexible, allowing for future scalability and team collaboration.




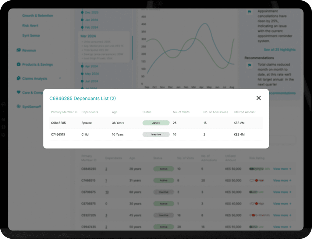
Data Visualization & Tables
Special attention was given to the display of data. I designed a range of data visualization components, including statistical summaries with supporting text, line and bar graphs, and compact charts.
Tables had a vertically stacked structure with two cell sizes. Each cell was divided into two parts, combining text information with graphical elements for better readability and comparison. This hybrid layout allowed users to scan and interpret data efficiently.
Data Visualization & Tables
Special attention was given to the display of data. I designed a range of data visualization components, including statistical summaries with supporting text, line and bar graphs, and compact charts.
Tables had a vertically stacked structure with two cell sizes. Each cell was divided into two parts, combining text information with graphical elements for better readability and comparison. This hybrid layout allowed users to scan and interpret data efficiently.
Data Visualization & Tables
Special attention was given to the display of data. I designed a range of data visualization components, including statistical summaries with supporting text, line and bar graphs, and compact charts.
Tables had a vertically stacked structure with two cell sizes. Each cell was divided into two parts, combining text information with graphical elements for better readability and comparison. This hybrid layout allowed users to scan and interpret data efficiently.








Workflow Efficiency
To ensure design and development alignment, I maintained a clear structure within the Figma file and applied consistent naming conventions. The use of Figma variables for spacing, colors, and text styles allowed developers to reference consistent tokens in code. This significantly improved handoff speed and reduced back-and-forth communication.
Workflow Efficiency
To ensure design and development alignment, I maintained a clear structure within the Figma file and applied consistent naming conventions. The use of Figma variables for spacing, colors, and text styles allowed developers to reference consistent tokens in code. This significantly improved handoff speed and reduced back-and-forth communication.
Workflow Efficiency
To ensure design and development alignment, I maintained a clear structure within the Figma file and applied consistent naming conventions. The use of Figma variables for spacing, colors, and text styles allowed developers to reference consistent tokens in code. This significantly improved handoff speed and reduced back-and-forth communication.




Results
The result was a robust design system that improved UI consistency, reduced design and development time, and laid a strong foundation for future product evolution. It empowered the team with reusable components and a shared language, enabling them to scale the dashboard more efficiently and confidently.
Results
The result was a robust design system that improved UI consistency, reduced design and development time, and laid a strong foundation for future product evolution. It empowered the team with reusable components and a shared language, enabling them to scale the dashboard more efficiently and confidently.
Results
The result was a robust design system that improved UI consistency, reduced design and development time, and laid a strong foundation for future product evolution. It empowered the team with reusable components and a shared language, enabling them to scale the dashboard more efficiently and confidently.




Let’s connect!
Feel free to reach out for collaboration or just to say hello!
Let’s connect!
Feel free to reach out for collaboration or just to say hello!
Let’s connect!
Feel free to reach out for collaboration or just to say hello!










